본문으로 바로가기
본문으로 바로가기

ClickStack를 사용한 Redis 로그 모니터링

요약

OTel filelog receiver를 사용해 ClickStack에서 Redis 서버 로그를 수집하고 시각화합니다. 데모 데이터셋과 미리 구성된 대시보드가 포함되어 있습니다.

기존 Redis와의 통합

이 섹션에서는 ClickStack OTel collector 구성을 수정하여, 기존 Redis 환경에서 생성되는 로그를 ClickStack으로 전송하도록 설정하는 방법을 다룹니다. 자체 Redis 환경을 구성하기 전에 Redis 통합을 미리 시험해 보고자 한다면, "데모 데이터셋" 섹션의 사전 구성된 환경과 샘플 데이터를 사용해 테스트할 수 있습니다.

사전 준비사항

  • 실행 중인 ClickStack 인스턴스
  • 기존에 설치된 Redis(버전 3.0 이상)
  • Redis 로그 파일에 대한 접근 권한

Redis 로깅 구성 확인하기

먼저 Redis 로깅 구성을 확인하세요. Redis에 연결하여 로그 파일 위치를 확인하세요:

redis-cli CONFIG GET logfile

Redis 로그의 일반적인 위치:

  • Linux (apt/yum): /var/log/redis/redis-server.log
  • macOS (Homebrew): /usr/local/var/log/redis.log
  • Docker: 기본적으로 stdout으로 로그가 출력되지만 /data/redis.log에 기록하도록 설정할 수 있습니다.

Redis가 stdout으로 로그를 기록하는 경우, redis.conf를 업데이트하여 파일로 기록하도록 설정하세요:

# Log to file instead of stdout
logfile /var/log/redis/redis-server.log

# Set log level (options: debug, verbose, notice, warning)
loglevel notice

구성을 변경한 후 Redis를 재시작하세요:

# For systemd
sudo systemctl restart redis

# For Docker
docker restart <redis-container>

사용자 정의 OTel collector 구성 생성하기

ClickStack을 사용하면 사용자 정의 구성 파일을 마운트하고 환경 변수를 설정하여 기본 OpenTelemetry Collector 구성을 확장할 수 있습니다. 사용자 정의 구성은 HyperDX가 OpAMP를 통해 관리하는 기본 구성과 병합됩니다.

다음 구성으로 redis-monitoring.yaml 파일을 생성하세요:

receivers:
  filelog/redis:
    include:
      - /var/log/redis/redis-server.log
    start_at: beginning
    operators:
      - type: regex_parser
        regex: '^(?P\d+):(?P\w+) (?P\d{2} \w+ \d{4} \d{2}:\d{2}:\d{2})\.\d+ (?P[.\-*#]) (?P.*)$'
        parse_from: body
        parse_to: attributes
      
      - type: time_parser
        parse_from: attributes.timestamp
        layout: '%d %b %Y %H:%M:%S'
      
      - type: add
        field: attributes.source
        value: "redis"
      
      - type: add
        field: resource["service.name"]
        value: "redis-production"

service:
  pipelines:
    logs/redis:
      receivers: [filelog/redis]
      processors:
        - memory_limiter
        - transform
        - batch
      exporters:
        - clickhouse

이 구성:

  • 표준 경로에서 Redis 로그를 읽습니다
  • 정규식을 사용해 Redis 로그 형식을 파싱하고, 구조화된 필드(pid, role, timestamp, log_level, message)를 추출합니다.
  • HyperDX에서 필터링할 때 사용할 source: redis 속성을 추가합니다
  • 전용 파이프라인을 통해 로그를 ClickHouse exporter로 전달합니다
참고
  • 사용자 정의 구성에서는 새 receiver와 pipeline만 정의하면 됩니다
  • 프로세서(memory_limiter, transform, batch)와 익스포터(clickhouse)는 기본 ClickStack 구성에 이미 정의되어 있으므로 이름만 참조하면 됩니다.
  • time_parser 연산자는 Redis 로그에서 타임스탬프를 추출하여 원본 로그의 기록 시점을 보존합니다
  • 이 구성은 수집기가 시작될 때 start_at: beginning을 사용하여 모든 기존 로그를 읽도록 하므로, 즉시 로그를 확인할 수 있습니다. 프로덕션 환경에서 수집기 재시작 시 로그를 다시 수집하지 않으려면 start_at: end로 변경하십시오.

ClickStack에서 사용자 정의 구성 로드 설정하기

기존 ClickStack 배포에서 사용자 정의 수집기 구성을 활성화하려면 다음 작업을 수행하십시오:

  1. 사용자 정의 구성 파일을 /etc/otelcol-contrib/custom.config.yaml에 마운트하십시오
  2. 환경 변수 CUSTOM_OTELCOL_CONFIG_FILE/etc/otelcol-contrib/custom.config.yaml로 설정합니다.
  3. collector가 Redis 로그 디렉터리를 읽을 수 있도록 해당 디렉터리를 마운트합니다
옵션 1: Docker Compose

ClickStack 배포 구성을 업데이트하세요:

services:
  clickstack:
    # ... existing configuration ...
    environment:
      - CUSTOM_OTELCOL_CONFIG_FILE=/etc/otelcol-contrib/custom.config.yaml
      # ... other environment variables ...
    volumes:
      - ./redis-monitoring.yaml:/etc/otelcol-contrib/custom.config.yaml:ro
      - /var/log/redis:/var/log/redis:ro
      # ... other volumes ...
옵션 2: Docker Run (올인원 이미지)

Docker에서 올인원 이미지를 사용하는 경우 다음을 실행하세요:

docker run --name clickstack \
  -p 8080:8080 -p 4317:4317 -p 4318:4318 \
  -e CUSTOM_OTELCOL_CONFIG_FILE=/etc/otelcol-contrib/custom.config.yaml \
  -v "$(pwd)/redis-monitoring.yaml:/etc/otelcol-contrib/custom.config.yaml:ro" \
  -v /var/log/redis:/var/log/redis:ro \
  clickhouse/clickstack-all-in-one:latest
참고

ClickStack 수집기가 Redis 로그 파일을 읽을 수 있는 적절한 권한을 보유하고 있는지 확인하세요. 프로덕션 환경에서는 읽기 전용 마운트(:ro)를 사용하고 최소 권한 원칙을 준수하세요.

HyperDX에서 로그 확인

구성을 완료한 후 HyperDX에 로그인하여 로그가 수집되고 있는지 확인하세요:

로그 보기
로그

데모 데이터 세트

프로덕션 시스템을 설정하기 전에 Redis 연동을 테스트하려는 사용자를 위해, 현실적인 패턴을 포함한 사전 생성 Redis 로그의 샘플 데이터 세트를 제공합니다.

샘플 데이터 세트 다운로드

샘플 로그 파일을 다운로드합니다:

curl -O https://datasets-documentation.s3.eu-west-3.amazonaws.com/clickstack-integrations/redis/redis-server.log

테스트용 수집기 구성 생성

다음 구성이 포함된 redis-demo.yaml 파일을 생성합니다:

cat > redis-demo.yaml << 'EOF'
receivers:
  filelog/redis:
    include:
      - /tmp/redis-demo/redis-server.log
    start_at: beginning  # 데모 데이터에 대해 처음부터 읽습니다
    operators:
      - type: regex_parser
        regex: '^(?P<pid>\d+):(?P<role>\w+) (?P<timestamp>\d{2} \w+ \d{4} \d{2}:\d{2}:\d{2})\.\d+ (?P<log_level>[.\-*#]) (?P<message>.*)$'
        parse_from: body
        parse_to: attributes
      
      - type: time_parser
        parse_from: attributes.timestamp
        layout: '%d %b %Y %H:%M:%S'
      
      - type: add
        field: attributes.source
        value: "redis-demo"
      
      - type: add
        field: resource["service.name"]
        value: "redis-demo"

service:
  pipelines:
    logs/redis-demo:
      receivers: [filelog/redis]
      processors:
        - memory_limiter
        - transform
        - batch
      exporters:
        - clickhouse
EOF

데모 구성을 사용하여 ClickStack 실행

데모 로그와 구성을 사용하여 ClickStack을 실행합니다:

docker run --name clickstack-demo \
  -p 8080:8080 -p 4317:4317 -p 4318:4318 \
  -e CUSTOM_OTELCOL_CONFIG_FILE=/etc/otelcol-contrib/custom.config.yaml \
  -v "$(pwd)/redis-demo.yaml:/etc/otelcol-contrib/custom.config.yaml:ro" \
  -v "$(pwd)/redis-server.log:/tmp/redis-demo/redis-server.log:ro" \
  clickhouse/clickstack-all-in-one:latest
참고

이 명령은 로그 파일을 컨테이너에 직접 마운트합니다. 정적 데모 데이터를 사용한 테스트 목적을 위해 이렇게 구성되어 있습니다.

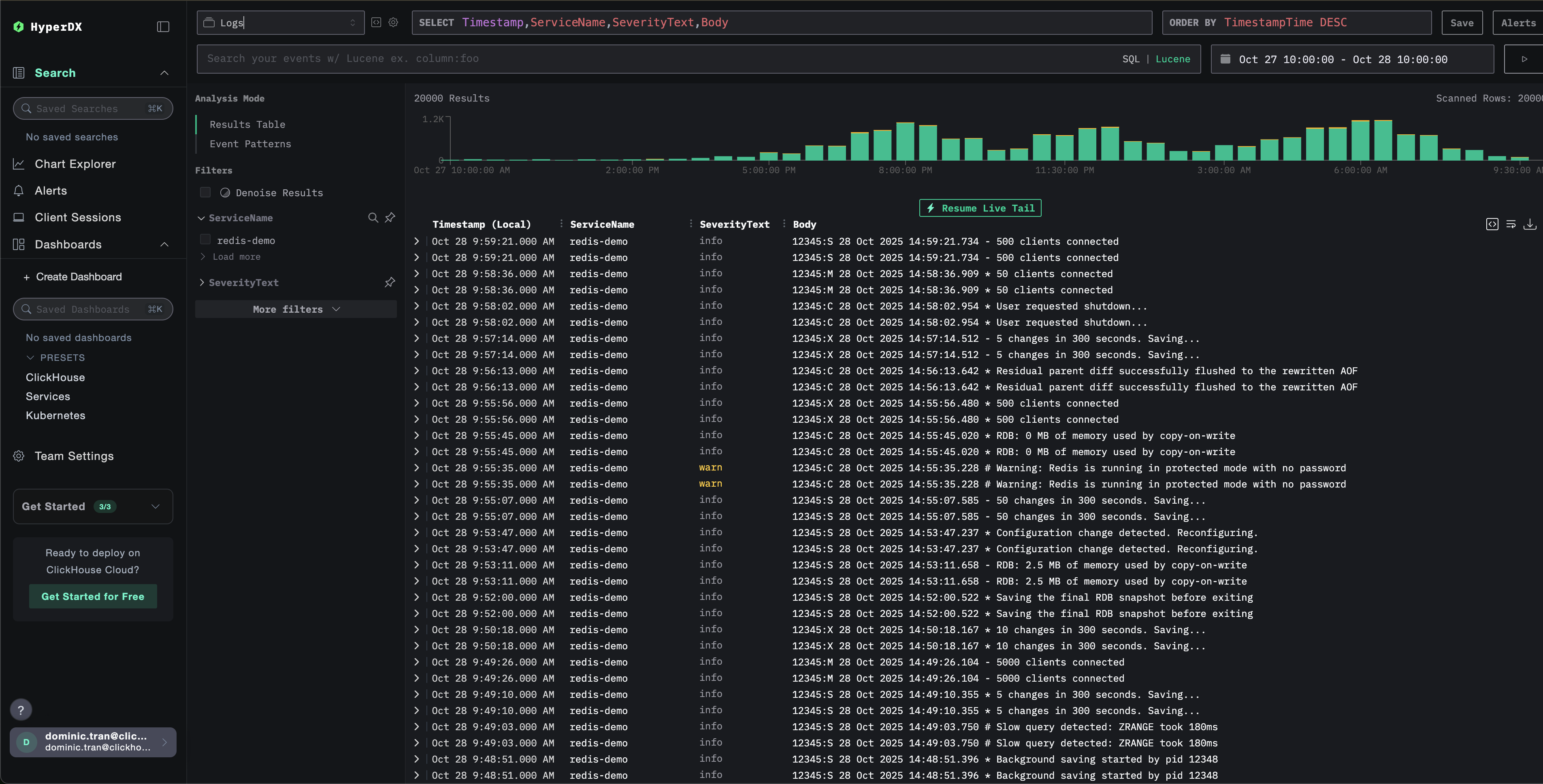
HyperDX에서 로그 확인

ClickStack이 실행되면 다음을 수행합니다:

  1. HyperDX를 열고 계정으로 로그인합니다 (먼저 계정을 생성해야 할 수 있습니다)
  2. Search 뷰로 이동한 후 Source를 Logs로 설정합니다
  3. 시간 범위를 2025-10-26 10:00:00 - 2025-10-29 10:00:00으로 설정합니다
Timezone Display

HyperDX는 브라우저의 로컬 시간대를 기준으로 타임스탬프를 표시합니다. 데모 데이터는 2025-10-27 10:00:00 - 2025-10-28 10:00:00 (UTC) 범위를 포함합니다. 넓은 시간 범위를 사용하면 어느 위치에서 접속하더라도 데모 로그를 확인할 수 있습니다. 로그가 보이면, 더 명확한 시각화를 위해 범위를 24시간 구간으로 좁혀 볼 수 있습니다.

로그 뷰
로그

대시보드와 시각화

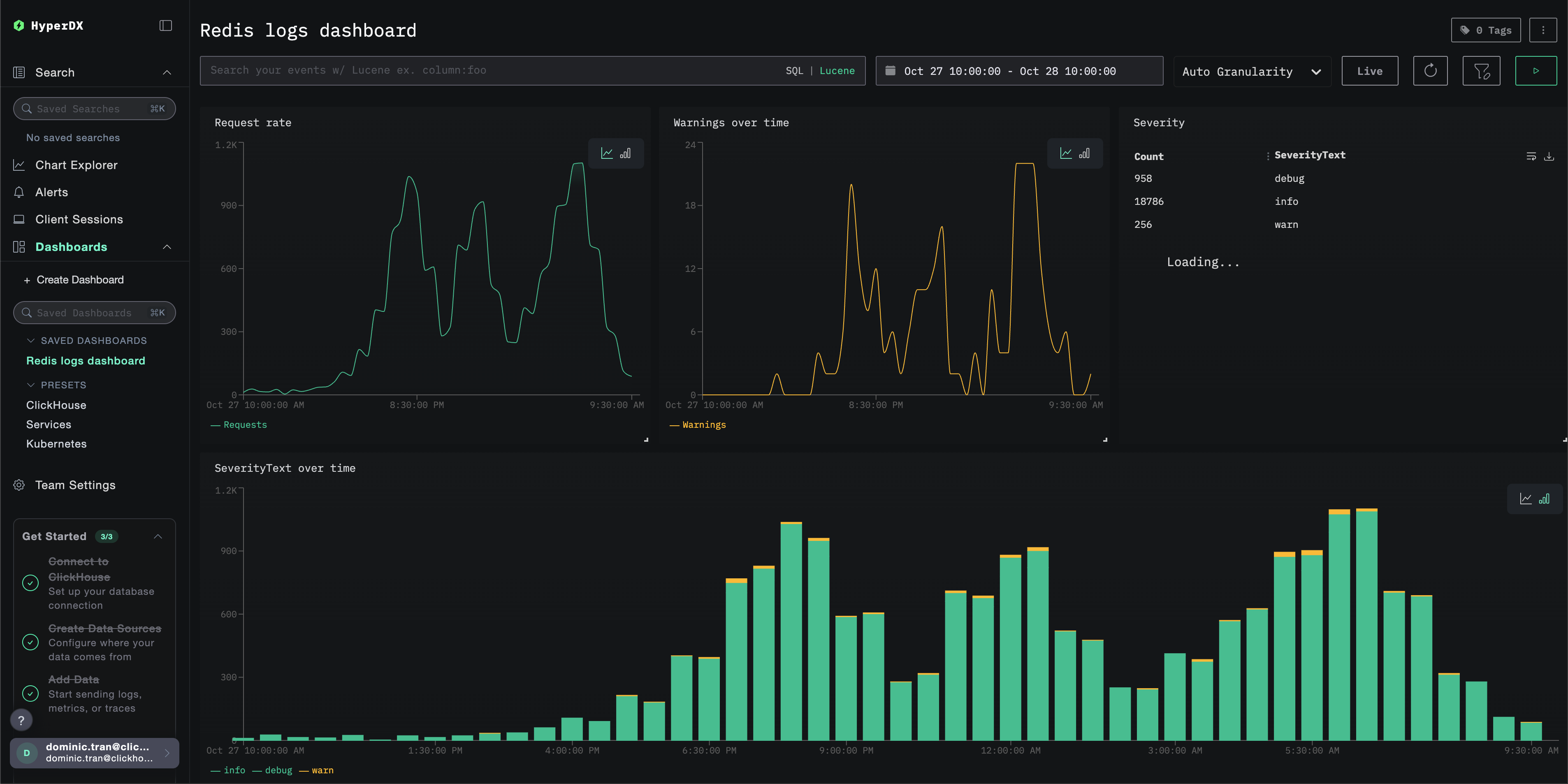
ClickStack으로 Redis를 모니터링하기 시작하는 데 도움이 되도록 Redis 로그에 대한 핵심 시각화를 제공합니다.

사전 구성된 대시보드 가져오기

  1. HyperDX를 열고 Dashboards 섹션으로 이동합니다.
  2. 오른쪽 상단의 줄임표(더보기) 메뉴에서 "Import Dashboard"를 클릭합니다.
대시보드 가져오기
  1. redis-logs-dashboard.json 파일을 업로드하고 가져오기를 완료합니다.
가져오기 완료

모든 시각화가 미리 설정된 상태로 대시보드가 생성됩니다

참고

데모 데이터셋을 사용하는 경우 시간 범위를 2025-10-27 10:00:00 - 2025-10-28 10:00:00 (UTC) 로 설정합니다(로컬 시간대에 맞게 조정하십시오). 가져온 대시보드는 기본적으로 시간 범위가 지정되어 있지 않습니다.

예시 대시보드

문제 해결

사용자 정의 구성(custom config)이 로드되지 않음

환경 변수가 올바르게 설정되어 있는지 확인하십시오.

docker exec <container-name> printenv CUSTOM_OTELCOL_CONFIG_FILE
# Expected output: /etc/otelcol-contrib/custom.config.yaml

사용자 정의 구성 파일이 마운트되었는지 확인하십시오.

docker exec <container-name> ls -lh /etc/otelcol-contrib/custom.config.yaml
# Expected output: Should show file size and permissions

커스텀 구성 내용을 확인하십시오.

docker exec <container-name> cat /etc/otelcol-contrib/custom.config.yaml
# Should display your redis-monitoring.yaml content

유효한 구성에 filelog 수신기(receiver)가 포함되어 있는지 확인하십시오.

docker exec <container> cat /etc/otel/supervisor-data/effective.yaml | grep -A 10 filelog
# Should show your filelog/redis receiver configuration

HyperDX에 로그가 표시되지 않는 경우

Redis가 로그를 파일에 기록하도록 설정되어 있는지 확인하십시오.

redis-cli CONFIG GET logfile
# Expected output: Should show a file path, not empty string
# Example: 1) "logfile" 2) "/var/log/redis/redis-server.log"

Redis에서 로그가 계속 생성되는지 확인하십시오.

tail -f /var/log/redis/redis-server.log
# Should show recent log entries in Redis format

컬렉터가 로그를 읽을 수 있는지 확인하십시오:

docker exec <container> cat /var/log/redis/redis-server.log
# Should display Redis log entries

수집기 로그에서 오류를 확인하십시오.

docker exec <container> cat /etc/otel/supervisor-data/agent.log
# Look for any error messages related to filelog or Redis

docker-compose를 사용하는 경우 공유 볼륨을 확인하십시오.

# Check both containers are using the same volume
docker volume inspect <volume-name>
# Verify both containers have the volume mounted

로그가 정상적으로 파싱되지 않는 경우

Redis 로그 형식이 예상 패턴과 일치하는지 확인하십시오.

# Redis Logs should look like:
# 12345:M 28 Oct 2024 14:23:45.123 * Server started
tail -5 /var/log/redis/redis-server.log

Redis 로그의 형식이 다른 경우 regex_parser operator에서 정규식 패턴을 조정해야 할 수도 있습니다. 표준 형식은 다음과 같습니다.

  • pid:role timestamp level message
  • 예시: 12345:M 28 Oct 2024 14:23:45.123 * Server started

다음 단계

  • 중요 메트릭(오류율, 지연 시간 임계값)에 대한 알림을 설정하십시오.
  • 특정 사용 사례(API 모니터링, 보안 이벤트)를 위한 추가 대시보드를 생성하십시오.

프로덕션 환경으로 전환하기

이 가이드는 빠르게 설정할 수 있도록 ClickStack에 기본 제공되는 OpenTelemetry Collector를 확장합니다. 프로덕션 배포에서는 자체 OTel Collector를 실행하고 데이터를 ClickStack의 OTLP 엔드포인트로 전송하는 방식을 권장합니다. 프로덕션 구성은 OpenTelemetry 데이터 전송을 참조하십시오.